13 May 2021
*estimated read time: 3 min
Innovation is essential for the transformation of the UK Construction industry. As an industry, we are driven by Zero Harm initiatives, targeted at net carbon zero by 2050 and under no illusion that to keep up with demand we need to recruit and fast.
Flannery is wholly committed to delivering value to the supply chain and wants to work collaboratively with clients to take advantage of the plethora of innovations available to us. Driving the adoption of innovation is well publicised. The reasons for and some suggested solutions are top of the agenda.*
* Yet the number of "innovation active" construction companies in the UK has dropped from 44% to 30% in the last two years, the lowest number since the previous financial crash. We believe this makes the UK construction sector ripe for innovation, with much work still to be done.
Innovation does not have to be a ground-breaking concept that is front-page news. Instead, simple yet effective technology can completely transform the way a team operates – drastically improving efficiency and performance.
Did you know that whilst operating, machines often idle for up to 40% of the time?
Flannery is delivering digitally enhanced training programs, using the latest simulator technology to drive improved operator performance. We are also trialling and implementing alternative fuels to reduce costs and improve sustainability. The rapidly advancing nature of the technology sector is fascinating and encourages us to make construction safer, greener, and more productive. As part of our social responsibility, we embed a culture of innovation for our clients with efficient fuel-saving and productivity. Furthermore, we continue to ask ourselves how we can make it even better?

Last year Flannery proudly became the first signatory to the Supply Chain Sustainability School Plant Charter. Being a proactive member of the Supply Chain Sustainability School, we constantly seek new materials, processes, and technologies that can have a significant positive impact on the UK construction industry and make it more environmentally friendly.
"As a business, understanding our environmental impact and managing this is really important. Sustainability and innovation are two of our key value drivers and underpin the decisions we make and ensure we can support clients in the delivery of the cleanest and most efficient hire solutions for their construction project."
Patrick Flannery
Managing Director

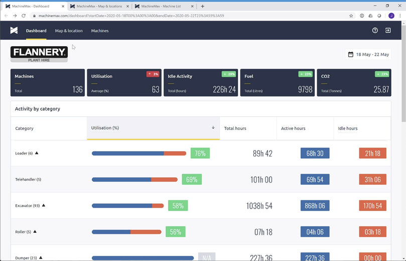
Actions always speak louder than words, and one of our most recent and significant innovations is the MachineMax telematics dashboard, bringing to the table live data analysis of the hire fleet by customer and by site. The reports from this dashboard have allowed us (and our clients) to be proactive in managing their fleet, making better decisions that reduce cost and improve performance. This innovation delivers actionable data, avoiding the need to spend hours compiling information from potentially hundreds of assets.
In addition to this, data insights help drive behavioural change whilst reducing idling time and stopping tonnes of carbon from going into the atmosphere.
Watch the video about our new telematics dashboard here.
As part of our digitalisation program here at Flannery, we work closely with machine control partners Leica and Sitech. This technology provides a crucial step toward a digital construction site, with project models loaded into the system that ensures the operator can dig once, move once and be accurate within one millimetre.
Watch our video case study about using the Trimble Earthworks platform here.

In early 2021, we launched the Operator Skills Hub – a purpose-built facility in Birmingham offering innovative training programmes to inspire young people and upskill current plant operators in the UK. The facility utilises state-of-the-art training simulators that tie in with the machine control system to prepare plant operators and apprentices for the modern-day, digitally enabled construction site.
Read more about the new Operator Skills Hub here.
It is evident that construction technology is evolving at a considerable pace and is catching up with the level of digitisation of other industries. By introducing new technology, Flannery is demonstrating how to be a safer, greener supply chain partner.
If you have an innovation idea and you would like to work with us to bring it to market, please email us at innovatewithus@flanneryplant.co.uk.
Find out more about our most Innovation case studies here.
